Data Management – Quick Look
Data is your most valuable asset – if you can trust it, access it and use it effectively. SAS Viya makes that possible, helping teams work faster with built-in automation, no-code tools and governed data that’s always ready for insight, action and impact.
Access
Access data seamlessly and efficiently, regardless of size or complexity.
Prepare
Build robust data pipelines to ingest, transform and serve the highest quality data.
Govern
Catalog data, track lineage and foster democratization to ensure trust.
SAS Viya not only allows our analysts to do all the hardcore analysis they want on the data – to structure the data and create models in a very agile way – but they can share the information in a very intuitive and simple way. This allows people without data skills to understand patterns and use them during the design phase.” – Stefano Rozzi, Telematics Quality and Field Analysis Manager, Iveco Group
Access and Manage Data
SAS Data Explorer makes it easy to find, understand and work with your data – wherever it lives. With built-in support for more than 80 data sources and in-memory processing, it reduces delays and ensures your data is always ready, reliable and within reach.

Data access
Get seamless and transparent read/write access to data from any source or platform. Connect to leading cloud data platforms, databases and support for open big data file formats.

Secure transfer
Data admins can confidently enable secure data sharing along with sophisticated authentication and authorization.

Fast bulk loading
Move refined data to third-party data stores, including bulk loading, automatic partitioning and direct control over processing.
SQL support
Get a bird’s-eye view of asset sources and outputs, along with their relationships.
Develop Code and Flows
SAS Studio gives users a powerful, flexible environment to build programs and data flows – whether you prefer to click or code. With built-in access to virtually any data source and automated, no-code ETL tools, you can go from raw data to insight faster than ever.

Easy data prep
No specialized skills, coding or SQL required. Our visual interface makes it easy to blend, wrangle and shape data on your own, while IT focuses on more strategic tasks.

Drag-and-drop
Save time on data prep with prebuilt, drag-and-drop transformations and data cleansing functions that run in-memory, so you can spend more time analyzing your data.

Low-code/no-code UI
A powerful low-code visual flow builder with industry-leading data profiling, data quality and entity resolution technologies helps assess the scope and nature of data quality problems across the pipeline.

Share & reuse
Collaborate with your team on data projects and share and reuse data preparation tasks, ensuring consistency and quality across your data life cycle.
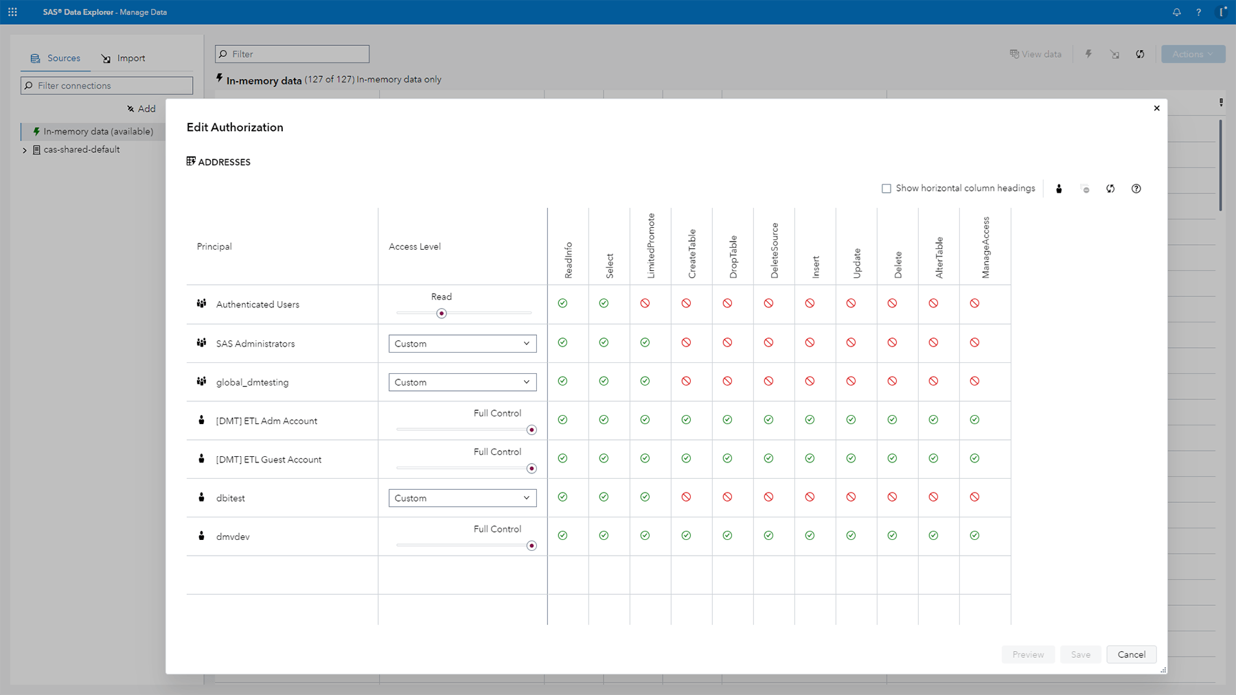
Govern Information Assets
SAS Information Catalog helps you understand, organize and manage your data – so you can trust it from the start. With transparent read, write and update access across platforms, it makes it easy to find, classify and govern data at scale.

Govern data
Enable users to find, catalog and protect data that is most valuable for analysis.

Easy discovery
Quickly access and evaluate asset fitness and make informed choices in a secure and governed environment.

Assess fitness
Profile data sets to ensure usability. Assess data health and quality, and identify sensitive data (such as PII).

View lineage
Get a bird’s-eye view on assets, sources and outputs, along with their relationships.
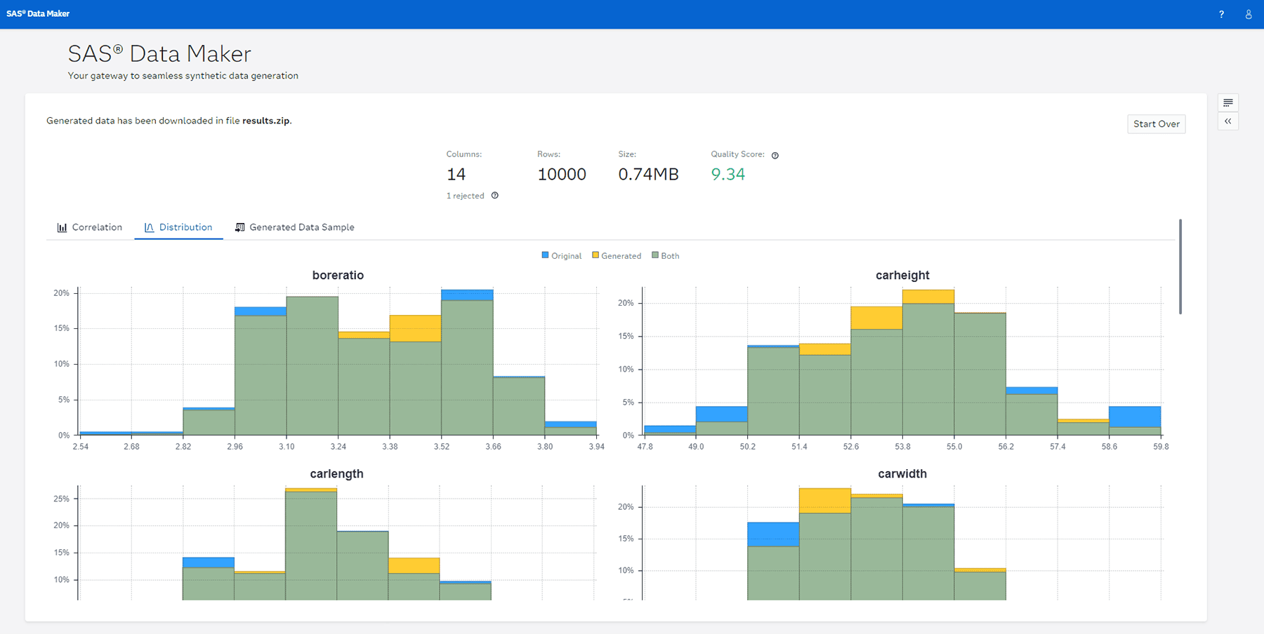
SAS Data Maker
SAS Data Maker is a synthetic data generation tool that lets you quickly create or enrich data using a low-code/no-code interface – perfect for testing, simulation and accelerating AI and analytics without relying on sensitive or production data.

Protect privacy
Generate synthetic data that mirrors real-world data, better protects sensitive information and addresses bias by using diverse data collection methods.

Trust your data
Evaluate data quality with visual statistical evaluation metrics fully automated for auditing the quality and privacy of generated data.

Innovate faster
Get trusted algorithms for data augmentation and data generation in one powerful tool to drive model performance and smarter insights.

Scalable data
Reduce expenses related to data acquisition and processing time with an alternative to manually collecting real-world data or purchasing third-party data sets.
SAS SpeedyStore
SAS SpeedyStore combines the power of SAS Viya with high-speed access to transactional and analytical data. This integration supports real-time insights, powers modern applications and helps businesses make confident decisions faster and more efficiently.
